laptop fan running continuously.
how to install fan control software.
From when are your system fan is running constantly ?
Hi…Bro…if use windows 11 some time fan automatic turn of, processor heat increase fan automatically on , otherwise it’s off.
try to identify the most cpu consuming process using top command or htop
if everything is normal
try to install tlp and sensors
sudo apt install tlp
sudo apt install lm-sensors
2 command execute done. Bro…
reboot the computer
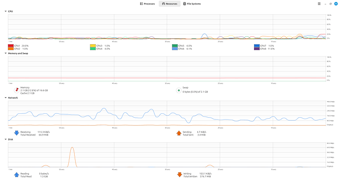
seems like no heavy process on the system right now but the fan is running
now run
sensors-detect to detect all the sensors
#then
sensors
#to check the cpu temperature
If temperature not exceeding 50 C. we can consider this as driver issue
Temperature is good then why to worry. Does the fan runs fast and making noise ?
No.
It’s running little bit of noise, Not much more noise.
Because of my fear.
still, i continuously check,. what happens next.
It might be a hardware problem. do you check it out bro
இந்த சிக்கல் தொடர்கின்றதா என்று கூறவும்.
No, Bro…
Now it’s ok.
Laptop → linuxmint cinnamon
Desktop → lmde 7
![]()




